当前位置:
《微信小店电商罗盘(商家版)白皮书》

《微信小店电商罗盘(商家版)白皮书》

2025-05-09 21:59
二维码

一、产品介绍

微信小店电商罗盘,是帮助商家和达人进行经营决策的数据分析工具,包含商家版和达人版。

产品独立入口:微信小店电商罗盘

1.1 罗盘商家版

(1)介绍:即从微信小店店铺的视角查看自身的流量、交易、商品触达人群等数据,帮助商家制定有效的经营策略。

(2)小店内登录入口:微信小店 - 店铺数据 - 电商罗盘

(3)权限设置:店员需有电商罗盘权限,才可以登录店铺罗盘查看。

二、罗盘商家版网页端

2.1 首页

包含5大模块:经营概览、自营直播转化、自营短视频转化、合作达人、买家人群特征。帮助商家概览近期的交易情况以及变化,再具体定位到自营业务还是达人合作业务拆解分析。

经营概览

自营直播转化

自营短视频转化

合作达人

买家人群特征

2.2 直播

2.2.1 直播分析

包括近期店铺绑定关联账号的开播直播间的流量数据、转化数据、流量来源渠道,以及主播关注的公域流量竞争力,通过直播的内容力、转化力和同行的对比,可以知道自身直播间在当日竞争力如何,进而优化对应的表现。

直播数据概览

直播内容力及转化力列表

直播流量渠道分析

2.2.2 直播诊断

支持主播筛选近期时段开播的直播,通过时长、内容、转化等维度与同行对比,来判断自身的优劣势,以及调整空间。

直播时长

流量及内容

转化

看播人群与购买人群差异

2.2.3 直播明细

近期直播的列表明细,包括带货和非带货直播间的核心数据,点击「详情」支持查看本场直播的数据大屏。

2.2.4 主播分析

近期主播数据业绩分析能力,直接创建账号的主播昵称,并标记在某场直播里主播在播的时段,平台将自动将这段时间的直播表现和业绩归到主播,你只需筛选查看哪些主播在近期的数据,就能对比不同主播的表现。适合有多主播轮播的商家直播间。

2.3 短视频

2.3.1 短视频分析

支持查看近期店铺绑定关联账号的短视频的流量、互动、带货趋势,以及不同渠道的播放和转化数据。

短视频数据趋势

短视频渠道分析

2.3.2 短视频明细

支持查看带货短视频的流量、转化、互动数据及非带货短视频的流量、互动数据。

2.4 公众号

2.4.1 公众号分析

包括公众号近期的阅读、商品流量、成交数据。

2.4.2 公众号明细

包括带货公众号的阅读、商品流量、成交数据。

2.5 交易

2.5.1 成交分析

商家可以在成交分析查看店铺核心的交易数据、交易场景来源、新老客分布情况、店铺内热销商品价格带分布及品类分布。

成交数据

场景构成

新老客构成

价格带构成

品类构成

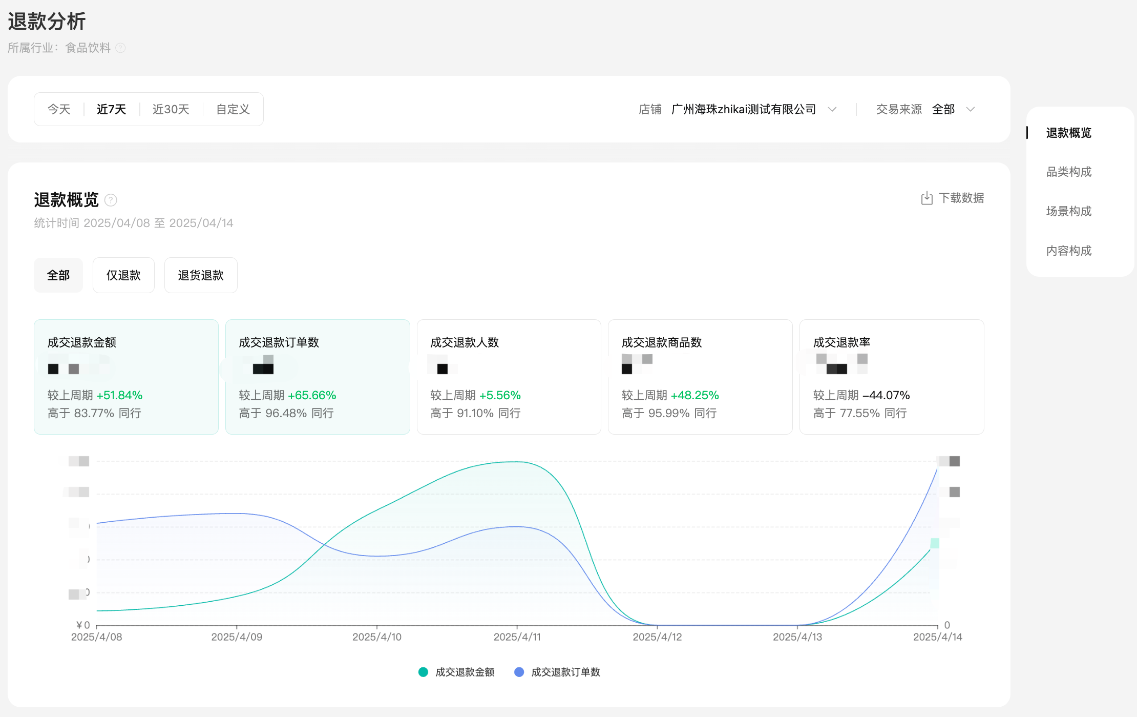
2.5.2 退款分析

店铺退款数据包括仅退款/退货退款,以及发货后/发货前的退款数据,不同内容的退款数据。

退款概览

品类构成

退款场景构成

退款内容载体构成


2.5.3 营销分析

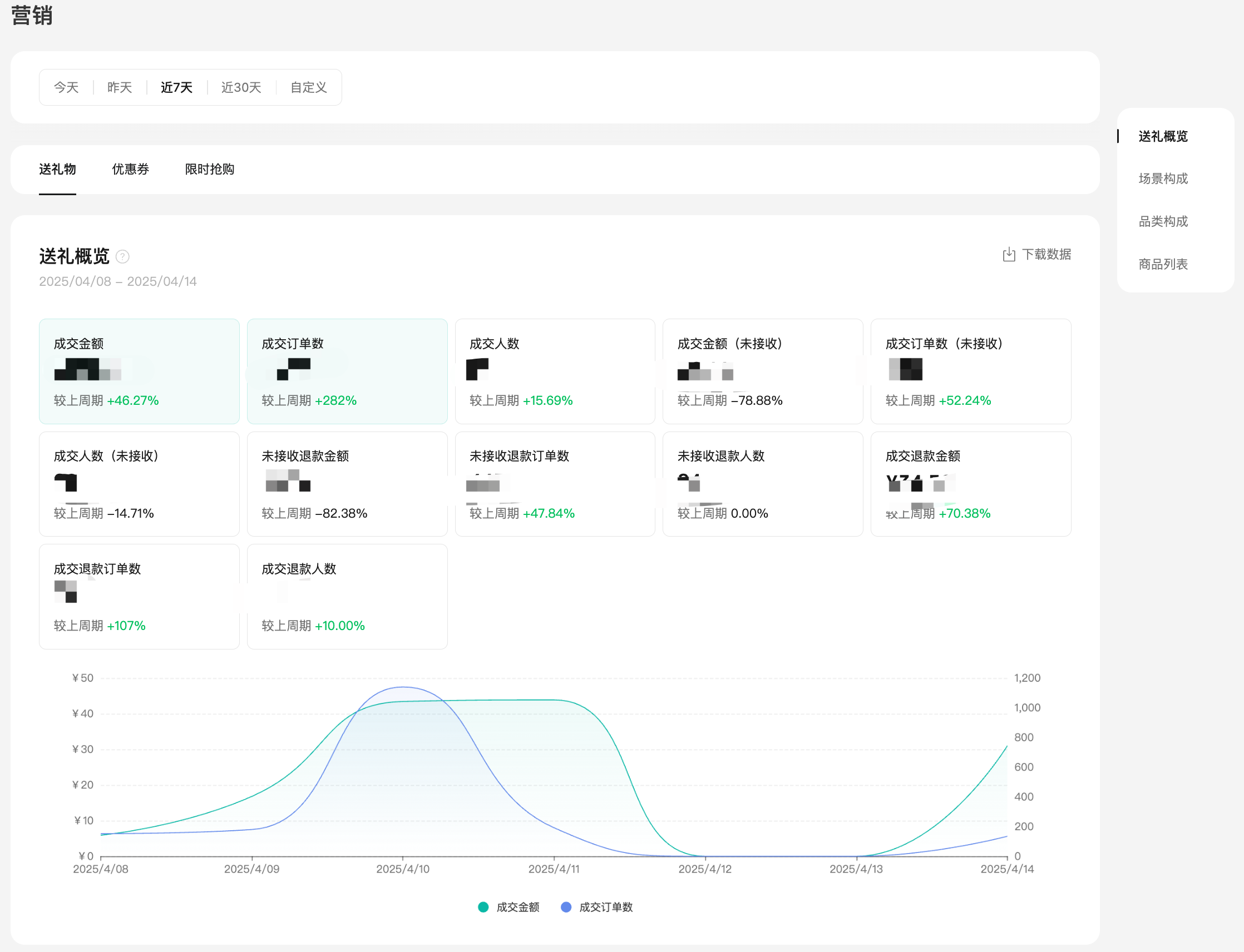
(1)送礼物功能

送礼概览支持查看店铺送礼功能的交易、退款数据,退款包括用户超时未收礼自动退款,以及用户主动退款。

送礼场景支持拆解直播、礼物页、公众号等不同场景的转化效果,并支持查看用户从哪个渠道进入送礼页成交,进而评估运营效果。

送礼商品数据同样支持了核心交易、退款数据,帮助商家定位更适合送礼的爆品。

送礼概览

送礼场景构成

礼物页专题分析

送礼品类构成

送礼商品数据

(2)优惠券

优惠券模块支持商家查看每个优惠券的详细领券、核销、ROI等数据,

(3)限时抢购

限时抢购模块支持商家查看设置的活动详细成交数据及ROI。

限时抢购数据概览

限时抢购明细数据

2.6 商品

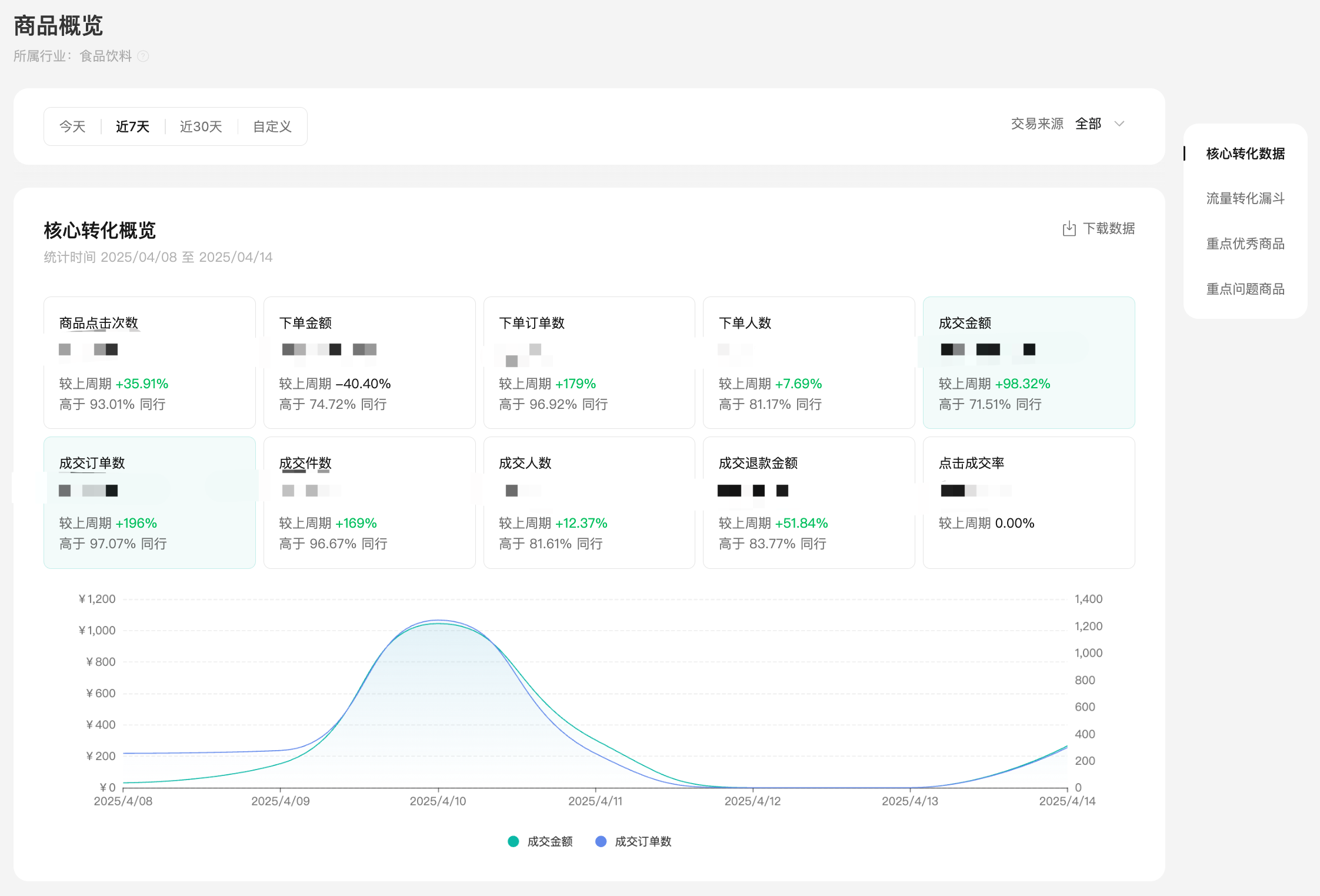
2.6.1 商品概览

支持商家查看从商品点击-下单-支付全链路的商品核心数据,以及分场景的转化数据,罗盘同时为商家把核心关注指标排名靠前的商品展示出来,供商家快速关注到。

核心概览

转化漏斗

重点关注商品

2.6.2 商品列表

商品列表支持商家查看店铺内有过点击或成交的商品数据。

2.7 达人

支持店铺查看达人带货店铺商品产生的数据,帮助商家及时发现潜力达人,发现达人的强势带货场景,定向推更合适的商品,不错过进一步深度合作的机会。

合作带货达人列表

合作带货达人数据详情页

2.8 服务

2.8.1 用户评价

店铺查看用户评价数据,包括商品评价的明细,帮助判断好差评的来源。

评价概览

商品评价详情页

2.9 物流

物流模块支持查看店铺的包裹量、发货/揽收/签收时效、物流投诉/退货率等数据,如果商家想要分析不同发货地和物流商的发货时效,罗盘同样提供了对应数据,同时你也可以针对单个商品的发货地和服务商进行针对性分析优化。

物流概览

物流商分析

发货地分析

商品分析

2.10 人群

2.10.1 用户资产

店铺各项用户资产数据概览,帮助商家定位触达用户、新用户、老用户的变化数据。

2.10.2 人群特征

各类用户类型的用户特征分布,帮助商家对用户洞察更深,更好的去开发商品、做好内容,目前支持这几个维度用户查看:商品曝光用户、商品点击用户、购买用户、首购用户、复购用户。

性别分布

年龄分布

地域分布

人群属性

用户消费力区间

用户购买偏好

2.11 市场

2.11.1 类目挖掘

(1)类目挖掘

对于想要开拓新的品类经营,或者不清晰平台近期好卖类目的达人,平台提供了类目挖掘能力,帮助达人从成交金额(热销)、成交增速(高增长潜力)、需求供给比(用户需求强,但供给相对少)、当季趋势(平台预估当季节用户需求将提升的类目)几个维度去找到想要的类目,并支持点击到具体类目查看在平台销售的往期数据。

(2)类目洞察

查看具体某个类目在平台的往期销售特征。商家可以在平台查看该类目成交趋势,如果成交趋势在上升,说明类目在平台逐渐变得热销,但竞争可能同样激烈,如果你想切入一些蓝海类目,同样也可以关注需求供给变化趋势和动销达人趋势,如果需求供给比提升,说明用户需求的增长,比商品供给的增长更快。同样动销达人如果涨幅不大,但成交一直增长,说明类目有潜力,可以给到更多达人推广,来扩大动销。

罗盘为商家同样准备了该类目下好卖的商品价格带和参数参考,帮助商家针对性的去开发新产品。

数据趋势

子类目分析

商品属性分析

商品价格带分析

2.11.2 同行账号

平台将基于你的账号主营类目、短视频内容标签、粉丝画像、以及交易量级为你推荐相似的账号学习,你可以在同行账号里挑选对标的账号,然后研究他的内容和货品,挑选更合适自己的商品,创作更有创意的带货内容,同时提高在讲解类似商品时的转化。

同行账号列表

同行账号详情页

2.11.3 商品挖掘

用户在搜索场景里搜索后,因为供给丰富度原因没有展示或者可选择项较少的商品。商家可以定向去上架这些商品,将有机会直接获得搜索流量曝光,促进店铺动销。

2.11.4 同行短视频

罗盘根据你的短视频内容标签及带货类目为你推荐其他的短视频素材,为你的内容创作提供灵感。

三、罗盘商家版移动端

3.1 首页

首页包括核心的商品点击、成交、退款指标。

店铺关联账号的直播、短视频,以及基于关联账号的推荐参考账号和短视频素材。

交易概览

重点商品

重点直播/短视频

同行账号/短视频

3.2 交易

商家可查看基础的成交数据、场景/价格带/类目/交易新老客分布。

核心指标

成交分布

新老客分布

3.3 商品

店铺的售卖商品列表及商品明细模块,支持按照成交金额、点击次数、成交退款金额等指标排序。

商品列表

商品详情页

3.4 直播

支持查看店铺关联账号在近期的交易数据和直播带货列表。

自营直播概览

自营带货直播

3.5 短视频

支持查看店铺关联账号在近期的交易数据和短视频带货列表。

自营短视频概览

自营带货短视频


深圳市腾讯计算机系统有限公司


昵称:
内容:
提交评论
评论一下
搜索